Bytebase SQL 编辑器文档体验报告
目录
Bytebase 介绍
Bytebase 官网的 slogan是: 面向开发者 可靠的 数据库 CI/CD。把数据库 和 DevOps 结合起来了。这对于 DBA 来说确实是一个福音。
作为一个开发之前部署了 mysql ,调试的时候想去看看数据库的数据,通常都是下载一个 Navicat。但是不同的电脑需要下载不同的版本,而且还是收费的,去找破解版的话,又要折腾一番。有没有浏览器就能用的开源的数据库可视化管理产品呢。
Bytebase 他来了!审核,变更,留档,回滚。源自 Google 的数据库 DevOps 最佳实践。
Bytebase 安装
安装很简单,一个命令
|
|
然后 http://IP:5678/ 就可以直接访问了。
如果你有数据库实例的话,那你可以连接你自己的数据库实例。如果没有的话,可以自己创建一个,也是一条命令。
|
|

Bytebase 主界面如上图所示,主要是区分环境(测试环境、生产环境),环境里面有实例,实例里面包括了数据库。项目则是一个逻辑概念,包含了你自己的业务需要处理哪些数据库和处理记录。
创建环境
首先我们去创建环境,默认已经创建好了两个环境,在不同的环境可以定义不同的审批策略和备份策略。

添加实例


填入必要的参数就可以将数据库实例接入进来。
新建项目

新建好项目之后,就可以通过创建数据库或者转移数据库,来对想要操作的数据库进行,增删改查操作了。

体验SQL 编辑器
创建表
- 左侧选择数据库实例,创建表 t3 ,有 SQL 语句补全功能很赞!

- 点击运行,由于是生产环境的实例,所以只能执行 SELECT 语句,不过可以提交工单审批来创建表,点击 变更 Schema

- 创建工单

- 等待批准

- 由于我是 Owner(工作空间所有者) 所以我可以审批,点击批准

- 成功创建 t3 表

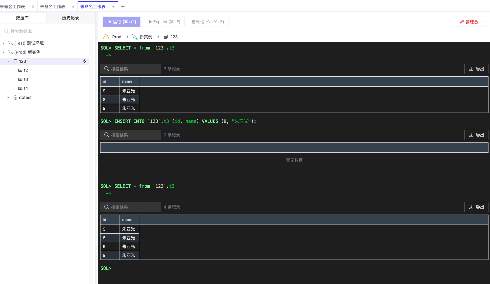
插入表
向 t3里面插入一条数据

⚠️:这里有一个注意地方,数据库名字一般不要用数字开头,不然的话插入数据要用 单引号 ` 扩起来。另外Bytebase 也会在审批的时候校验你的 SQL 语法,这点对于不熟悉 SQL 语法的开发来说还是很赞的!

查询表

管理员模式
如果嫌审批太麻烦的话,可以使用管理员模式

直接命令行操作
